mirror of
https://github.com/StepanovPlaton/HomeServerServices.git
synced 2026-04-03 12:20:43 +04:00
ec5fb34b035de83c0676ec04f1d186fac81a770e
🏠 Home Server Services
Home Server Services — это гайд по настройке и полный набор сервисов в Docker для организации домашнего роутера/сервера!
Главное — это модульность и воспроизводимая установка.
📋 Мой сервер
- CheckWay Sherman Micro
- Intel Celeron J1900 @ 1.99GHz (64 bit)
- 8GB RAM
- 120GB SSD
- 2x 1Gbps (WAN+LAN)
- Proxmox VE 9.1.4
- OPNsense 25.7
- Debian 13 (Trixie) Minimal
🚀 О проекте
- Полнофункциональный домашний сервер
- Две одновременно запущенные операционные системы в гипервизоре Proxmox
- OPNsense выполняет функции роутера, DHCP и NTP сервера, защищает домашнюю сеть от вторжений с CrowSec
- В Debian в Podman запущены контейнеры с сервисами
- Все сервисы настроены через Docker Compose (совместим с Podman) для легкого управления и быстрого запуска
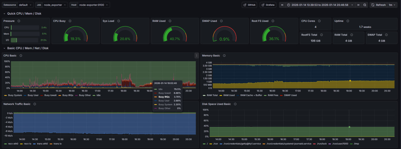
- Мониторинг системы через Grafana с готовым дашбордом
- Файловый сервер Samba для доступа к файлам по сети
- Открытый диск только на чтение
- Доступ на запись только после авторизации
- Синхронизация файлов между устройствами через Syncthing
- Постоянная точка синхронизации позволяет обмениваться файлами между устройствами, даже если они не бывают одновременно в сети — домашний сервер выступает посредником
- BitTorrent клиент Transmission с веб-интерфейсом
- SSH туннелирование через AutoSSH
- Можно пробросить порт на удалённый VPS, автоматически переподключается при потере соединения
- Nginx reverse proxy для маршрутизации трафика к сервисам
- Автоматическое получение и обновление SSL сертификатов через Let's Encrypt
- Автоматическое обновление DNS записей у регистратора рег.ру
- Git-сервер Gitea для хостинга репозиториев
- FileBrowser — веб-интерфейс для управления файлами через браузер
- Matrix Synapse — собственный сервер для мессенджера Matrix с веб-клиентом Element и административной панелью
- Блокировка рекламы, нежелательной слежки, частичная защита от атак с помощью AdGuard Home
- Управление контейнерами через Portainer
- Все сервисы используют переменные окружения для гибкой настройки и примеры конфигурации
📝 Подготовка
Перед началом установки необходимо выполнить следующие шаги:
- Купить белый IP адрес у провайдера
- Купить домен второго уровня у регистратора рег.ру
- В настройках API рег.ру добавить CIDR вашего провайдера (чтобы при смене IP наш скрипт смог обновить DNS записи)
- В настройках DNS-серверов зоны указать бесплатные DNS-серверы рег.ру:
ns1.reg.ru,ns2.reg.ru
После выполнения этих шагов можно переходить к настройке сервера. Первым шагом установим гипервизор Proxmox. Вы также можете установить Debian с сервисами отдельно, если у вас уже настроен роутер
🎯 Использование
Внутренние сервисы
После настройки и запуска внутренние сервисы доступны (по умолчанию) по следующим портам:
Grafana — порт 3000
Portainer — порт 9000
Transmission — порт 9091
Syncthing — порт 8384
Matrix Admin — порт 8009
Внешние сервисы
Внешние сервисы запустятся на указанных в конфиге nginx поддоменах:
Gitea
Synapse и Element
| Synapse | Element |
|---|---|
![]() |
![]() |
FileBrowser
Description
Languages
Python
68.8%
Shell
25.8%
Dockerfile
5.4%








