2026-01-02 05:44:07 +04:00
2026-01-02 05:41:37 +04:00
2026-01-02 05:41:37 +04:00
2026-01-02 05:41:37 +04:00
2026-01-02 05:41:37 +04:00
2026-01-02 05:41:37 +04:00
2026-01-02 05:41:37 +04:00
2026-01-02 05:41:37 +04:00
2026-01-01 18:32:31 -06:00
2026-01-02 05:41:37 +04:00
2026-01-01 18:32:31 -06:00
2026-01-02 05:44:07 +04:00

Home Server Services

Home Server Services - это полный набор сервисов в Docker для организации моего домашнего сервера!

Главное - это модульность и воспроизводимая установка. Можно развернуть за 15 минут!

Сервер:

  • CheckWay POS88
    • Intel Celeron J1900 @ 1.99GHz (64 bit)
    • 4Gb RAM
    • 120Gb SSD
    • Не греется, не шумит, мало потребляет
  • Debian 13 (Trixie) Minimal

Сервисы:

О проекте:

  • Полнофункциональный домашний сервер на Docker
  • Все сервисы настроены через Docker Compose для легкого управления и быстрого запуска
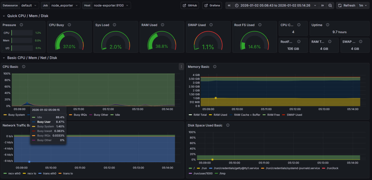
  • Мониторинг системы через Grafana с готовыми дашбордами
  • Файловый сервер Samba для доступа к файлам по сети
    • Открытый диск только на чтение
    • Доступ на запись только после авторизации
  • Синхронизация файлов между устройствами через Syncthing
    • Постоянная точка синхронизации позволяет обмениваться файлами между устройствами, даже если они не бывают одновременно в сети - домашний сервер выступает посредником
  • BitTorrent клиент Transmission с веб-интерфейсом
  • SSH туннелирование через AutoSSH
    • Можно пробросить порт на удалённый VPS, автоматически переподключается при потере соединения
  • Управление Docker через Portainer с веб-интерфейсом
  • Скрипт для снижения энергопотребления CPU
  • Все сервисы используют переменные окружения для гибкой настройки и примеры конфигураций
  • Автоматический перезапуск контейнеров при сбоях

Запуск:

  1. Настройте переменные окружения: Создайте файл .env в директории сервиса с необходимыми переменными по шаблону.

    cd <service-folder>
    cp .env.example .env
    

    Отредактируйте .env под свои задачи.

  2. Запустите нужные сервисы:

    docker-compose -f portainer/docker-compose.yml up -d
    docker-compose -f grafana/docker-compose.yml up -d
    docker-compose -f samba/docker-compose.yml up -d
    docker-compose -f syncthing/docker-compose.yml up -d
    docker-compose -f transmission/docker-compose.yml up -d
    docker-compose -f autossh/docker-compose.yml up -d
    
Description
No description provided
Readme 3.8 MiB
Languages
Python 68.8%
Shell 25.8%
Dockerfile 5.4%