9.6 KiB
Home Server Services
Home Server Services - это полный набор сервисов в Docker для организации домашнего сервера!
Главное - это модульность и воспроизводимая установка. Можно развернуть за 15 минут!
Мой сервер:
- CheckWay POS88
- Intel Celeron J1900 @ 1.99GHz (64 bit)
- 4Gb RAM
- 120Gb SSD
- Не греется, не шумит, мало потребляет
- Debian 13 (Trixie) Minimal
- Docker
- Docker Compose
- Политика частоты работы CPU -
ondemand
Сервисы:
- Portainer - Управление контейнерами
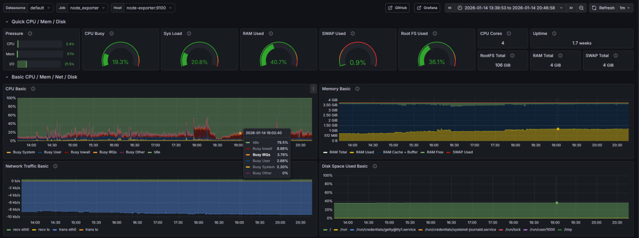
- Grafana - Загруженность сервера
- Proxy - Reverse proxy
- Samba - Сетевой диск
- Syncthing - Синхронизация данных между устройствами
- Transmission - BitTorrent клиент
- AutoSSH - SSH тунель
- Gitea - Git-сервер
- Cloud - FileBrowser - веб-интерфейс для управления файлами
- Matrix - сервер Matrix
- Pi-hole - DNS фильтр (блокировка рекламы, слежки, защита от атак)
О проекте:
- Полнофункциональный домашний сервер
- Все сервисы настроены через Docker Compose для легкого управления и быстрого запуска
- Мониторинг системы через Grafana с готовыми дашбордами
- Файловый сервер Samba для доступа к файлам по сети
- Открытый диск только на чтение
- Доступ на запись только после авторизации
- Синхронизация файлов между устройствами через Syncthing
- Постоянная точка синхронизации позволяет обмениваться файлами между устройствами, даже если они не бывают одновременно в сети - домашний сервер выступает посредником
- BitTorrent клиент Transmission с веб-интерфейсом
- SSH туннелирование через AutoSSH
- Можно пробросить порт на удалённый VPS, автоматически переподключается при потере соединения
- Nginx reverse proxy для маршрутизации трафика к сервисам
- Автоматическое получение и обновление SSL сертификатов через Let's Encrypt
- Автоматическое обновление DNS записей у регистратора рег.ру
- Git-сервер Gitea для хостинга собственных репозиториев
- FileBrowser - веб-интерфейс для управления файлами через браузер
- Matrix Synapse - собственный сервер для мессенджера Matrix с веб-клиентом Element
- Блокировка рекламы, нежелательной слежки, частичная защита от атак с помощью Pi-hole
- Управление Docker через Portainer с веб-интерфейсом
- Скрипт для снижения энергопотребления
- Все сервисы используют переменные окружения для гибкой настройки и примеры конфигураций
- Автоматический перезапуск контейнеров при сбоях
Подготовка:
- Купить белый IP адрес у провайдера
- В настройках роутера пробросить 80 и 443 порт на сервер
- Купить домен второго уровня у регистратора рег.ру
- В настройках API рег.ру добавить CIDR вашего провайдера (чтобы при смене IP наш скрипт смог обновить DNS записи)
- В настройках DNS-серверов зоны указать бесплатные DNS-серверы рег.ру:
ns1.reg.ru,ns2.reg.ru
Запуск:
1. Portainer
cd portainer
cp .env.example .env && vim .env
sudo docker compose up -d
2. Grafana
cd grafana
cp .env.example .env && vim .env
sudo docker compose up -d
3. AutoSSH
cd autossh
cp .env.example .env && vim .env
sudo docker compose up -d --build
4. Samba
cd samba
cp .env.example .env && vim .env
sudo docker compose up -d
5. Transmission
cd transmission
cp .env.example .env && vim .env
sudo docker compose up -d
6. Syncthing
cd syncthing
cp .env.example .env && vim .env
sudo docker compose up -d
7. Gitea
cd gitea
cp .env.example .env && vim .env
sudo docker compose up -d
Примечание: Конфигурируется позже, уже в веб-форме.
8. Cloud (FileBrowser)
cd cloud
cp .env.example .env && vim .env
touch filebrowser.db
sudo docker compose up -d
9. Matrix
cd matrix
cp .env.example .env && vim .env
Создаём конфиг по примеру:
sudo docker compose up -d
Создаём пользователя по примеру.
10. Pi-hole
cd pihole
cp .env.example .env && vim .env
sudo docker compose up -d
Устанавливаем пароль (оставить пустым для доступа без пароля)
В разделе Settings > DNS выбираем вышестоящие DNS сервер. Включаем сверху расширенные настройки и в блоке interface settings выбираем пункт Permit all origins. В разделе Lists добавляем списки доменов для блокировки. Затем обновляем их в Tools > Update Gravity. В настройках ПК (роутера) устанавливаем в качестве DNS наш сервер.
11. Nginx Reverse Proxy (Entrypoint)
cd proxy
cp .env.example .env && vim .env
Создаём конфиг для DynDNS:
cp ddns/domains.txt.example ddns/domains.txt && vim ddns/domains.txt
Нужно указать ресурсные записи @ и www для доступа к домену второго уровня напрямую. Также нужно добавить домены 3-го уровня для: gitea, cloud (filebrowser), matrix server (synapse), matrix client (element).
В первый раз SSL сертификаты нужно создать вручную.
Запускаем DDNS скрипт и HTTP сервер для Let's Encrypt:
sudo docker compose -f init-compose.yml up -d --build
Проверяем по логам в portainer и в личном кабинете рег.ру что ресурсные записи обновились. Ожидаем пока DNS обновит информацию о наших поддоменах (занимает от 15 минут до 24 часов). Затем создаём SSL сертификаты на каждый домен(-ы) по примеру.
Настраиваем Nginx:
cd nginx/conf.d
cp default.conf.example default.conf
vim default.conf
Запускаем основной контейнер:
sudo docker compose -f init-compose.yml down
sudo docker compose up -d --build







